Aster (ASTER), giao thức giao dịch hợp đồng vĩnh viễn phi tập trung đứng đầu trên BNB chain đang có nhiều chuyển biến tiêu cực chỉ sau hơn tuần qua.
Sự sụt giảm về TVL
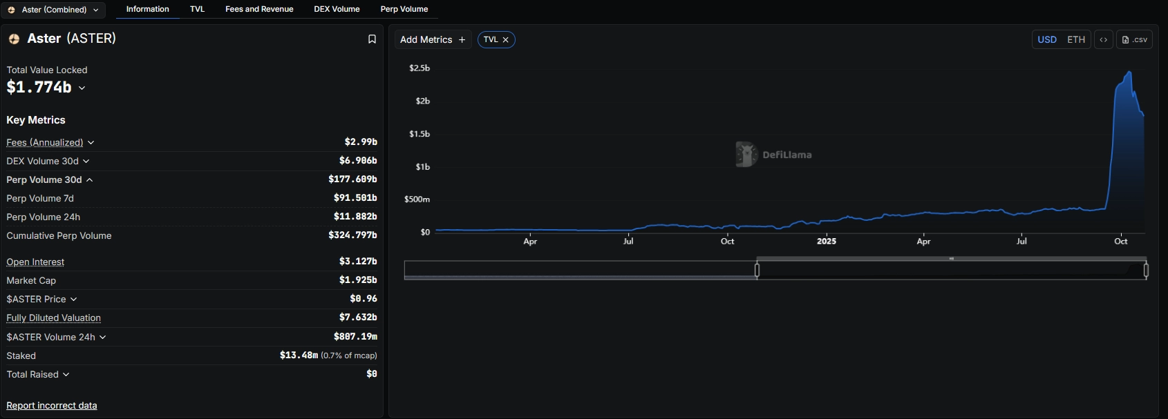
Theo dữ liệu từ DeFiLlama, tổng giá trị tài sản bị khóa (TVL) của Aster đã giảm đáng kể từ ngày 13/10 đến nay. Đã có hơn 600 triệu USD TVL đã bị rút ra khỏi giao thức. TVL hiện tại, chỉ còn lại khoảng 1,8 tỷ USD.

Khối lượng giao dịch hợp đồng vĩnh viễn của Aster cũng sụt giảm nghiêm trọng. Trong 24 giờ qua, nền tảng chỉ ghi nhận 11,88 tỷ USD, trong khi thời điểm trước đó có lúc khối lượng giao dịch hợp đồng vĩnh viễn lên đến 18 tỷ USD. Tuy nhiên, Aster vẫn đứng trên các đối thủ như Lighter và Hyperliquid đạt lần lượt 10,14 tỷ USD và 11,5 tỷ USD.
Đọc thêm:
Ưu điểm của Aster, DEX mới khuấy đảo BNB Chain
Aster là gì? Nền tảng DEX thế hệ mới cho phép giao dịch Stock 24/7
Giá Aster điều chỉnh mạnh

ASTER hiện đang giao dịch trong vùng cầu yếu từ 0.95-1 USD và đang hình thành rõ xu hướng giảm.
Nếu xu hướng giảm tiếp diễn, hai mốc giá tiếp theo mà Aster có thể điều chỉnh về là 0,7 USD và 0,5 USD. Tuy nhiên, nếu tâm lý thị trường cải thiện, token vẫn có thể phục hồi ngắn hạn từ vùng hiện tại.
Từ các dữ liệu cho thấy, nhà đầu tư nên theo dõi sát mức giá hiện tại vì tình hình hoạt động của Aster đang xấu đi thì việc ASTER có thể lao dốc về 0,7 USD hoặc thậm chí 0,5 USD là điều hoàn toàn có thể xảy ra.
Theo dõi ngay Tiền Điện Tử để cập nhật thông tin mới nhất, các bài phân tích chuyên sâu về thị trường tiền điện tử cùng những chương trình Airdrops tiềm năng mỗi ngày.
BTC
ETH
XRP
USDT
BNB
SOL
USDC
DOGE
TRX
ADA 
